版本:v2.8.0
HAMi WebUI 使用者指南
什么是 HAMi WebUI
HAMi WebUI 是 HAMi 提供的可视化界面,用于对 GPU 资源及工作负载进行统一监控与分析。 通过统一的可视化展示,用户可以直观查看集群运行状态,包括 GPU 使用情况、节点信息以及任务运行情况,从而更高 效地理解资源分布与系统运行状态。
核心能力
HAMi WebUI 围绕 GPU 资源管理与可观测性,提供以下核心能力。
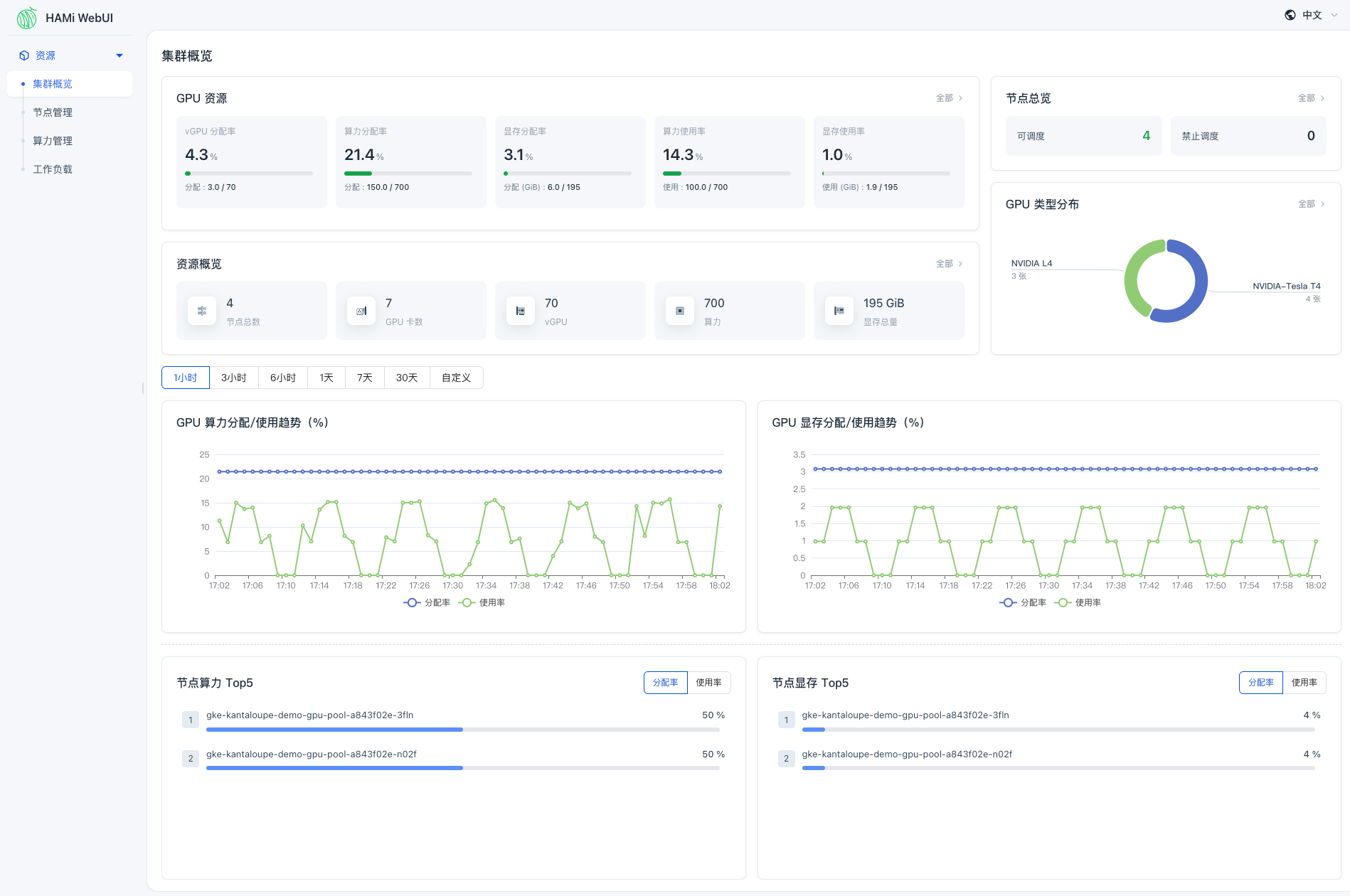
集群概览
在集群概览页面中,可以快速了解当前集群整体运行状态,包括:
- GPU 资源使用情况(利用率、分配情况等)
- 节点资源状态
- 关键指标趋势变化
- 时间范围筛选与趋势展示能力
通过统一的图表与指标展示,用户可以在一个页面中掌握系统全局状态。 同时,关键指标支持联动跳转,例如点击「可调度」可快速进入节点管理页面并查看对应状态的节点。

节点管理
提供节点维度的资源视图:
- 节点 GPU 总量与分配使用情况
- 节点工作负载情况
支持查看各节点的资源使用分布与负载情况,便于对比不同节点之间的资源利用差异。 在节点详情页中,还可以进一步查看该节点下 GPU 的具体使用情况及任务分布,用于观察资源使用分布及节点负载情况。

算力管理
支持对 GPU 卡进行细粒度查看:
- 每张 GPU 的分配情况、使用率、显存占用等信息
- 所属节点等基本信息
支持从 GPU 维度查看资源使用情况,帮助用户理解资源分布,了解算力与显存相关的分配与消耗情况。

工作负载
支持查看任务运行情况:
- 任务的 GPU 使用情况
- 资源分配情况
- 运行状态
便于从任务维度了解资源使用情况及其对 GPU 资源的占用。

与 HAMi 的关系
HAMi WebUI 是 HAMi 生态中的可视化组件:
- HAMi:负责 GPU 资源调度与管理
- WebUI:负责数据展示与交互
两者结合,可以实现从资源调度到可视化监控的完整闭环。
总结
HAMi WebUI 提供了一套围绕 GPU 资源的可视化解决方案,使用户可以更高效地:
- 了解集群状态
- 分析资源使用情况
- 定位问题与优化资源
在实际生产环境中,WebUI 能够显著降低 GPU 运维与管理的复杂度。